负压脱苯工艺技术应用
2022年5月11日 10:51一、技术基本原理
粗苯是焦炉炼焦过程中的副产物,是一种重要的焦化化工产品,是一种有着广泛用途的化工原料。焦化粗苯主要是由苯、甲苯、二甲苯和一些其他苯类产品和杂质组成的混合物。经过精制后的苯类有着更加广泛的用途。传统的苯类回收采用洗油洗苯工艺,洗苯后的富油如果进行直接蒸馏,则需要温度太高,洗油极易变质。因此我国焦化厂多采用水蒸馏蒸馏法,在蒸馏过程中通入过热蒸汽既向蒸馏系统中提供热量又可以与洗油蒸苯过程中的物质形成共沸物,降低蒸馏过程中洗油温度,使洗苯系统稳定运行,达到连续生产的目的。
无蒸汽负压蒸馏工艺技术为利用液体混合物中各组分挥发度不同以及液体沸点随着压力的降低而降低的原理,将液体混合物预热到一定温度后送入负压蒸馏塔内进行负压蒸馏,同时塔底加热采用无蒸气加热方式,从而将液体混合物各组分分离的方法。该技术可以降低操作温度、达到降低能耗的效果。新建焦炉脱苯系统应用无蒸汽负压蒸馏工艺技术,可进一步降低富油温度,节约煤气量;防止洗油恶化,降低洗油消耗;蒸气加热改为煤气管式炉加热,降低了能源成本,同时减少了粗苯分离水的产生。无蒸汽负压脱苯工艺具有节能、环保的工艺技术特点。
采用粗苯蒸馏工艺为常压水蒸汽一塔式蒸馏工艺,国内大多数厂依然采取这种工艺,具体工艺如下:由洗苯岗位工将富油送入蒸苯岗位,依次经过二段油-油换热、一段油-油换热,富油预热后进入管式炉,把富油加热到180~190℃通过脱苯塔第16块塔盘处进入脱苯塔进行蒸馏脱苯。塔顶出来的轻苯蒸汽经两段轻苯冷凝冷却器冷却后进入油水分离器。分离出的轻苯至回流柱,一部分回流,一部分满流到轻苯槽,分离出的分离水进入控制分离器后流入地下槽。为提高蒸馏效果,主塔通过各侧线采出萘油和重苯。脱苯塔底的热贫油经一段油——油换热后至贫油槽,用贫油泵送至二段油——油换热后,再进入贫油一、二段冷却器,冷却后送往洗苯岗位完成循环。为了保证循环油质量,洗油通过再生器通入过热蒸汽蒸吹再生。采用这种工艺,现场多处存在尾气溢放点,操作环境差,相对能耗大,已经不适应清洁节能工厂的目标。常压蒸馏存在的不足之处:
1、能耗高,同为6万m3/h的煤气产生量,粗苯回收后蒸馏过程中需要蒸汽约2.5吨/h,蒸汽消耗量较大。
2、产生污水多,蒸馏形成的水也需要同时强制冷凝下来,耗能高。虽然蒸馏过程中可以通入蒸汽来实现部分热量的供给和形成共沸物降低蒸馏温度,但同时也产生了大量的冷凝水进入污水系统。
3、生产过程中产生较多的不凝汽和轻质尾气。尾气散失到大气中污染环境对职工产生毒害。虽然可以通过尾气洗涤来降低影响,但没有从根本上解决。
4、耗能仍然较高,煤气消耗量较大,能耗高。
负压蒸馏在粗苯蒸馏中的优点:负压粗苯蒸馏降低了粗苯直接从富油中蒸馏时的沸腾温度,降低了循环油温度可防止洗油的裂化变质。负压情况下可减少热量供给,可不用向系统中通入蒸汽加热,减少废水产生。减少常压蒸馏过程中的尾气逸散。负压蒸馏保证了循环油的质量同时直接蒸发出苯类产品,并保持轻苯组分稳定,提高了粗苯在洗油中的分离效果。从上面的分析可以看出,粗苯采用负压蒸馏比常压蒸馏具有无可比拟的优越性,因此在工艺选择上,采用负压蒸馏。
二、工艺路线
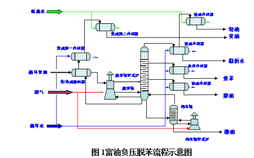
工艺流程终冷洗苯工段来30℃含苯富油经贫油-富油换热器预热后至200℃,进入脱苯塔进行蒸馏脱苯。脱苯塔顶温度和压力控制在50-60°C、 30-35kPa,塔顶出来的约78℃粗苯蒸汽经塔顶低温水-粗苯冷凝冷却器、脱苯塔回流罐、塔顶低温水-粗苯冷却器,冷凝冷却至小于23℃后进入回流罐油水分离,分离出的粗苯一部分经回流泵打回脱苯塔顶回流,另一部分满流到粗苯槽。分离出的分离水外送冷凝水槽。脱苯塔底的248℃热贫油经一级贫油泵抽出并打至贫油—富油换热器冷却至50℃,进入贫油槽,再经二级贫油泵抽出并打至一段贫油-中温水冷却器后冷至40℃,再至二段-低温水冷却器后冷却到28℃后送至终冷洗苯工段。脱苯塔釜温度和压力控制在210-220°C、40-45 kPa,塔釜设贫油循环泵,贫油通过管式炉循环加热作为热源返回塔。为保证脱苯塔底供热,脱苯塔底210℃热贫油经循环油泵抽出并打至循环贫油煤气管式加热炉加热至220℃返回脱苯塔釜。为了保证循环油质量,定期从脱苯塔底引出1~1.5%热贫油,排至再生塔进行再生。再生塔塔顶温度和压力控制在240-250°C、50-55kPa,再生塔釜温度和压力控制在290-300°C、55-60kPa, 再生塔热源由小管式炉通过贫油循环提供。大部分洗油从再生塔顶再生,以气相形式返回脱苯塔。残渣油经残渣泵送出该系统。脱苯塔的23℃真空排气由塔顶低温水-轻苯冷却器抽出,进入真空泵,真空泵出口排出的不凝性气体经管道排入煤气管道或直接排放。真空泵采用苯环式,用苯做循环液。粗苯槽中粗苯经粗苯产品泵送出该装置;脱苯塔采用负压操作,塔顶压力控制在-50Pa,塔釜压力控制在-20Pa。
工艺流程图见附图:负压脱苯工艺流程图
工艺特点:脱苯塔采用负压操作,降低塔的操作温度,并降低能耗。脱苯塔为普碳钢材质,节省投资。采用单塔生产轻苯的工艺,具有流程短,设备少,占地小。无蒸汽加热:采用循环贫油煤气管式加热炉加热。
三、核心技术
1、蒸苯系统中塔盘采用QHIV多溢流斜孔塔板。
斜孔塔板是在充分分析了现在塔板形成,液流动和液沫夹带产生机理后,自行开发的一种新型塔板,该塔板上冲有一排排斜孔与液流方向垂直,气体从斜孔水平续出,相邻两排的孔口方向相反,交错排列,造成液体高度湍流。其结合了泡罩塔和浮阀塔的优点,利用效率高,分离效果好,方向性好,汽液接触时间长,传质充分。此新型塔板具有以下特点:全塔从斜孔此水平方向喷出,防止了固定垂直上喷而产生的雾沫夹带,从而使塔板单位截面积的允许全速得到提高。在相同条件下此浮阀塔处理能力高约30~40%。相邻两排斜孔开口相对排列,所以全体是反向喷出,相互牵制,消除了气,液并流造成了液滴不断加速。板上保证均匀的低液面,使气体与液体的有较长的接触时间,液体能不断的分散聚合,表面不断更新,保证了气、液良好接触,促进了传质。结构简单,加工费用低,不堵塞。
2、实现了零蒸汽负压直接蒸苯。因洗油高温容易变质,常压直接蒸馏将导致洗油温度直接变质无法使用。负压蒸馏后降低了蒸馏沸点,降低了蒸馏温度,从而实现了零蒸汽使用的直接蒸馏。
3、金属波纹填料塔盘的配合应用可以实现斜孔塔盘无法采出的侧线重苯及萘油。在19塔盘以上采用金属波纹填料,收集重苯及萘油,采出循环洗油中除轻苯以外的其他组分。
4、采用苯循环式真空泵。世界首创使用苯类作为真空泵的循环液,在真空泵的使用过程中不加入新水,避免了新水混入苯类后废水的产生;
5、采用了大量节能环保技术,改善了职工的操作环境
1)采用Ⅲ型换热器,苯气在塔顶产生后首先与富油进行换热,降低了苯气温度,节省了冷却水用量,富油加热后进入管式炉,节省煤气使用量;
2)用塔底贫油、塔顶苯气等进行多次换热,即节约了煤气,又降低了冷却水的用量;3)加热炉燃烧使用净化后的煤气,燃烧废气高空排放;
4)本装置工艺废水很少,实现了零蒸汽蒸馏,少量的煤气冷凝水集中到油水地下池槽,与其它废水混合后,用泵送往油库。
1、管式炉煤气耗量:由于这套装置的主要特征是负压蒸馏,蒸馏过程中沸腾所需总热量比比常压蒸馏明显偏低,在不使用直接蒸汽的同时,管式炉煤气消耗量也降低了100m3/h,通过一段时间的实践,焦炉煤气的耗量约1000m3/h~1100m3/h,比国内常压蒸馏煤气消耗量的有所降低。相同处理能力条件下负压蒸馏煤气消耗明显比常压蒸馏低。
2、蒸馏实现零蒸汽消耗、废水显著降低:实现零蒸汽蒸馏,废水产生量大大减少。通过负压蒸馏,降低了循环油蒸馏温度,实现了蒸馏零蒸汽消耗。与相同规模的轻苯常压蒸馏相比,减少蒸汽消耗2.5吨/h,节能效果显著。相应的分离水除少量洗涤煤气时循环油中的水外基本杜绝,每小时减少废水约2.5吨。负压蒸苯与常压蒸馏相比有着明显的优势。
3、贫油含苯可以达到较低水平:由于我们采用负压蒸馏,可以单独调节塔底温度、塔顶温度与塔压调节相配合,贫油含苯调节手段增多,贫油含苯有所降低。贫油含苯降低后洗油的洗苯效果显著升高,煤气中的苯回收量增加,洗苯塔后煤气含苯比常压情况相对降低。
4、真空泵中苯循环液的应用:为避免真空泵采用水循环液运行过程中苯类在水中的冷凝,负压蒸苯系统中采用苯作为循环液,主要通过真空泵的双端面机封、循环液定期排放分离等实现。该方法避免了在生产过程中再次产生含苯废水的可能性,减少了污水产生,不凝气体挥发后进入重新进入煤气系统,不污染环境,少量挥发的苯气重新进行了回收。
5、尾气系统的回收:由于本系统采用负压蒸馏,塔体和重苯、萘油、油水分离槽等均为负压状态,尾气不会散出。真空泵排气口、轻苯槽、冷贫油槽等尾气进入负压煤气系统。以上措施减少了尾气的逸散,有效的保持了生产区域的环保要求。
6、充分利用各种馏分热量。减少各种加热设备的煤气用量。如富油与塔顶苯汽换热,贫富油换热等均有效提高了热量利用率,降低了煤气消耗。
7、基本操作远程控制,实现远程操作与现场巡检结合,只需要一名操作工现场巡检。
8、由于整个过程采用负压蒸馏,减少了现场的跑、冒、滴、漏现象,职工的操作环境得到了明显改善。粗苯负压蒸馏降低了脱苯塔内的蒸馏温度,同时通过负压降低蒸馏温度避免高温蒸馏带来洗油变质、分解和聚合,蒸馏采出轻苯组分稳定。通过不用向蒸馏系统中通入蒸汽,使用苯类作为真空泵循环液等多种措施减少废水,不仅能耗显著降低,也具备节能环保的特点,有广泛的推广价值。
四、经济效益分析
大幅度改善粗苯蒸馏工序操作和周边大气环境,减少了有害气体和各种污染物的排放,进一步提高轻苯的自动化装备水平,有力促进了焦化厂生产清洁化、无害化。
1、减少蒸汽消耗的直接效益,煤气量5.5万m3/h时,负压蒸苯比常压蒸苯减少蒸汽消耗约2.5吨/h
2、节约煤气用量,从上面的分析我们已经知道,采用负压蒸馏煤气用量明显降低,与相同规模常压蒸馏粗苯相比每小时可节约煤气100m3
3、减少了废水的产生及废水处理费用。负压蒸苯比常压蒸苯减少蒸汽消耗约2.5吨/h
工程师必备
- 项目客服
- 培训客服
- 平台客服
TOP




















